
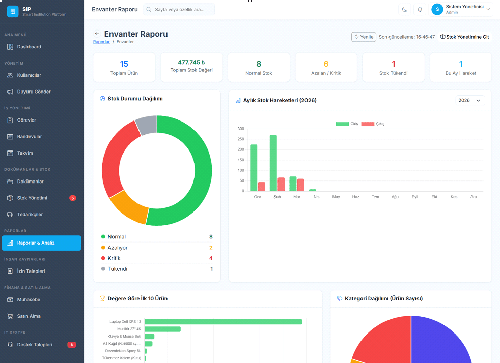
Smart Institution Platform (SIP) – Kurumsal Yönetim Paneli Modern işletmelerin operasyonel süreçlerini tek bir çatı altında toplamak amacıyla geliştirdiğimiz Smart Institution Platform (SIP), modüler yapısı ve kullanıcı dostu arayüzü ile kurum içi yönetimi dijitalleştiren kapsamlı bir ERP benzeri yönetim panelidir. Bu proje kapsamında; finans, envanter, görev yönetimi, insan kaynakları ve destek süreçlerini entegre bir şekilde yönetebilen, ölçeklenebilir ve sürdürülebilir bir sistem tasarlanmıştır. Kullanıcı deneyimi ön planda tutularak geliştirilen arayüzler sayesinde, karmaşık veriler sade ve anlaşılır dashboard’lar üzerinden anlık olarak analiz edilebilmektedir. Proje Kapsamı ve Özellikler ⦁ Dashboard Yönetimi: Kurumun anlık durumunu özetleyen, gelir-gider analizi, görev takibi ve kritik uyarıları içeren dinamik kontrol paneli. ⦁ Envanter ve Stok Yönetimi: Ürün bazlı stok takibi, kritik seviyeler için otomatik uyarılar, kategori bazlı dağılım analizleri ve detaylı raporlama altyapısı. ⦁ Finans Yönetimi: Gelir-gider takibi, finansal özetler ve dönemsel analizler ile işletmenin mali performansını izleme imkânı. ⦁ Görev ve Süreç Takibi: Ekip içi görev atama, önceliklendirme ve ilerleme takibi ile operasyonel verimliliği artıran yapı. ⦁ Raporlama ve Analiz: Grafik destekli veri görselleştirme ile yöneticilerin hızlı ve doğru karar almasını sağlayan kapsamlı rapor ekranları. ⦁ Kullanıcı ve Yetkilendirme Sistemi: Rol bazlı erişim kontrolü ile güvenli ve kontrollü bir yönetim deneyimi.
Proje Detayları
- Müşteri
- SIP
- Yıl
- 2025
- Kategori
- Web Geliştirme
Proje Görselleri
Projenizi
Konuşalım
Fikrinizi dinlemeyi ve hayata geçirmeyi çok istiyoruz. Hemen iletişime geçin.
40+
Proje
4+
Yıl
3
Ülke
%95
Memnuniyet
